服务治理,我也称之为微服务治理,是指用来管理微服务的整个生命周期。包括应用的创建,服务名的规范,服务的上下线,服务的迁移,整个服务的生老病死等方方面面的治理。
Moss(莫斯)是服务治理平台的代号,取名灵感来自电影《流浪地球》中的莫斯(Moss),Moss是电影《流浪地球》中领航员号空间站的人工智能机器人-负责管理空间站所有事务以及流浪地球的计划,而Moss跟Boss一样,是所有微服务的老板,所有微服务的生命周期将归其统管。
为什么会出现Moss?因为基于Spring Cloud的微服务体系,缺乏统一的可视化的纳管治理平台。
Spring Cloud中国社区从2017年11月份,开始规划Spring Cloud Admin的开发和设计,专注于研究这个领域。Moss将会选择一个合适的时机开源,需要更多了解的可以加我微信Software_King。
**Moss-钉钉答疑群:
Moss的竞品分析对比如下表所示:
| 对比选项 | Spring Boot Admin | Moss |
|---|---|---|
| 服务画像 | ❌ | ✅ |
| 服务实例画像 | ☑️ | ✅ |
| 支持单Eureka集群 | ☑️ | ✅ |
| 支持单Consul集群 | ☑️ | ✅ |
| 支持单Nacos集群 | ☑️ | ✅ |
| 支持多Eureka集群,在线动态增加,删除,切换 | ❌️ | ✅ |
| 前端技术 | Vue | Ant Design Pro |
| 支持Spring Boot 1.5.X和Spring Boot 2.0.X | ☑️ | ✅ |
| 服务调用拓扑 | ❌ | ✅ |
| 在线查看Jar依赖 | ❌ | ✅ |
| 服务归属(项目,Owner) | ❌ | ✅ |
| 服务和实例支持模糊查询 | ❌ | ✅ |
| 服务闪烁告警 | ❌ | ✅ |
| 服务评分打星 | ❌ | ✅ |
| 服务列表画像 | ❌ | ✅ |
| 服务实例列表画像 | ❌ | ✅ |
| 服务实例内部组件列表,使用哪些Spring Cloud组件 | ❌ | ✅ |
其中☑️表示功能相对较弱 ✅表示功能完整强大 ❌表示功能缺失
Roadmap 时间点:
✅表示当前稳定可用版本
| 版本 | Milestone | 主要特性 |
|---|---|---|
| ✅1.0.0.RELEASE | 2019.4.21 | 稳定可用版本 |
| 姓名 | 角色 | github地址 |
|---|---|---|
| SoftwareKing | Owner | https://github.com/SoftwareKing |
| iShawnWang | 前端开发 | https://github.com/iShawnWang |
| homeant | 前后台开发 | https://github.com/homeant |
| VancySavoki | 后端开发 | https://github.com/VancySavoki |
- Moss的功能包括服务画像,服务实例画像,服务上下线事件记录,服务上下线websocket消息通知,针对生产应用可配置多种服务上线通知工具,支持多种注册中心,比如Eureka,Consul,Nacos.支持动态连接注册中心进去切换进行服务治理操作。
-
服务画像:
- 服务概要信息-
包括服务实例数,UP数,DOWN数,OffLine数,服务归属的项目,归属的Owner等。 - 服务健康指标-展示服务的健康信息
- 服务请求映射-展示出服务对外提供的
所有REST接口 - 服务调用链-展示服务的依赖调用拓扑
- 服务API监控-通过http trace和全链路监控对API进行监控
- 服务内部组件状态-内部组件的依赖,使用版本状态
- 服务性能指标-
对服务进行QPS,性能指标收集打分 - 服务评级-自动根据评级规则对服务进行跑批评分打星。
- 服务概要信息-
PS: Spring Boot Admin服务墙,如上图所示,看完之后谁能告诉我,它的服务画像能画出什么来。 Moss的服务画像列表如下所示,对比显而易见!
- 服务实例画像
-
Spring Cloud使用功能列表
-
实例的健康信息
-
环境配置-查看当前应用的环境配置信息
项目对应多��应用,每个应用由多个实例组成提供具体的服务,服务的生命周期管理需要可控,可追溯,可监控,可规范。 由Spring Cloud体系构建的微服务体系,应用名即服务名。服务纳管分为历史应用纳管和新应用纳管。
- 新应用纳管: 新应用使用Moss-Client,启动时连接Moss对应用名进行统一拦截check,从而规范应用名。
- 旧应用纳管: 旧应用引入对应的版本的Moss-Client,在Moss平台对其手动接入管理,录入应用名。
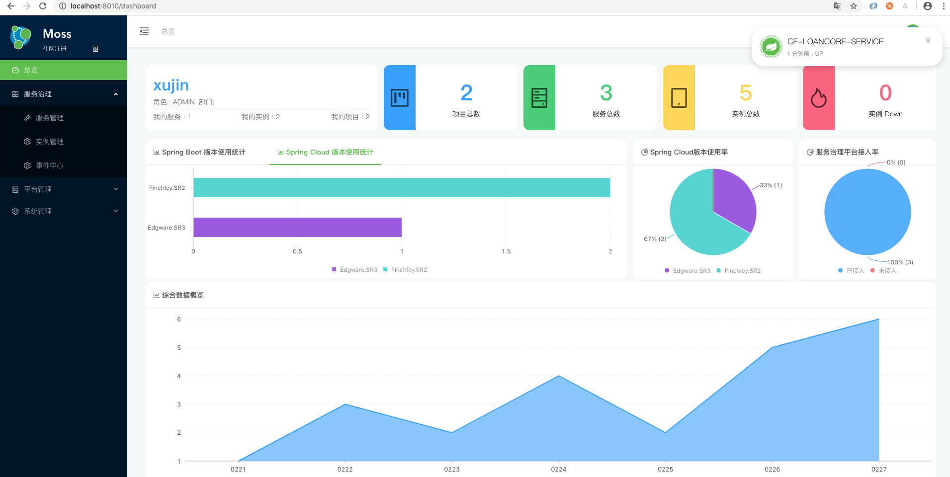
Moss通过注册中心接管Spring Cloud体系的微服务。支持动态连接注册中心,填注册中心的URL即可,快速接管服务。
Moss通过注册中心接管Spring Cloud体系的微服务。然后获取每个服务使用Spring Boot的版本和Spring Cloud的版本,Moss的接入率以报表数据展示。
Moss基于Spring Boot Admin 2.1.3版中的spring-boot-admin-server模块二次开发,基于可扩展思想。前端采用Ant Design Pro,采用Spring Boot+shiro+JWT+LDAP实现整个权限认证管理。通过Moss-Cloud-Adapter模块支持多注册中心,应用启动对应用名进行check是否规范。
实现细节后续补充
Moss服务端主要自动探测EndPoint,代理EndPoint,对接各种注册中心,提供可视化的管理。
moss客户端主要用于内置预设自研端点和管理配置信息,使接入方无感知接入。
实现细节后续补充
Moss客户端支持两种Spring Boot版本,分别是Spring Boot 1.5.X和Spring Boot 2.X,使用只需引入 moss-client 即可。示例2.x的客户端如下所示。
1.引入 moss-client
<dependency>
<groupId>org.xujin.moss</groupId>
<artifactId>moss-client-2.x</artifactId>
<version>1.0.0.RELEASE</version>
</dependency>2.在application.yml中增加配置如下
info.groupId: @project.groupId@
info.artifactId: @project.artifactId@
info.version: @project.version@3.在pom中增加maven插件
<plugin>
<groupId>pl.project13.maven</groupId>
<artifactId>git-commit-id-plugin</artifactId>
<version>2.1.15</version>
<executions>
<execution>
<goals>
<goal>revision</goal>
</goals>
</execution>
</executions>
<configuration>
<dotGitDirectory>${project.basedir}/.git</dotGitDirectory>
</configuration>
</plugin>- 为方便快速演示,默认内置了 h2 数据库。
- 导入 IDEA 运行主程序org.xujin.moss.MossApplication.java
- 启动之后访问 http://localhost:8086/
- 用户名 - xujin
- 密码 - 123456
- 如需修改后端数据库,将 moss-web/src/main/resources/config/application.yml
中
spring.profiles.active的 h2 改为 mysql,并修改 application-mysql 中的连接地址、username/password。
1.根目录安装各个依赖
mvn install -Dmaven.test.skip=true
2.根目录进入moss-web目录 docker镜像打包:
cd moss-web && mvn package && mvn docker:build
3.根目录进入docker-compose启动
cd docker-compose && docker-compose -f docker-compose.yml up
关于Moss的实现细节,后续文章进行揭秘!敬请期待。
- Moss Client如何内置预设Spring Boot的Management信息
- Moss client如何兼容Spring Boot 1.5.X和Spring Boot 2.x的Metrics信息
- Moss client如何解决运维访问管理端口Health端点不需要前缀,而Moss治理需要带/actuator前缀
- Moss服务端的选型设计和扩展
- Moss的动态连接注册中心,支持多种注册中心的
- @RestControllerEndpoint与@Endpoint端点写法引起的坑
- 注册到Eureka上的应用名为大写,而注册到Nacos上的应用名为小写,Moss需要忽略大小写匹配
- 等等~~~~~~~~~~~~~
-Xloggc:${YOUR_WORK_DIR}/logs/${APP_NAME}/gc.log -verbose.gc -XX:+PrintGCDateStamps
logging:
registry:
files:
- name: gclog
path: logs/${spring.application.name}/gc.log默认的注册注册中心是 eureka,如果希望切换到其他注册中心,如 ZooKeeper, 可以通过激活 profile 切换注册中心。在以下 pom 中已预设两种注册中心,使用时自行切换即可。
- moss-web/pom.xml
- moss-service/pom.xml
- moss-client/moss-sample-2.1.x
- moss-client/moss-sample-1.5.x
Moss中的moss-adapter-cloud和moss-core模块部分代码参考了 Spring Boot Admin,感谢 Codecentric 开源了该框架。



















